Тема: Систематизация маркетинга, построение инфраструктуры и контроль подрядчиков »
Исполнитель: Маркетинговое агентство ZIGMAN
Дата: 27 ноября 2025 г.

1. Суть предложения: Превращаем маркетинг в управляемый актив

Сейчас работа с маркетингом может напоминать «черный ящик»: деньги уходят подрядчикам, а эффективность каждого рубля не всегда очевидна. Без единой системы управления компания зависит от добросовестности исполнителей.

Агентство ZIGMAN берет на себя роль Архитектора вашей маркетинговой системы.

Мы не просто «делаем рекламу», мы выстраиваем инфраструктуру, которая останется с компанией навсегда:

  1. Прозрачность: Единый центр данных, где виден путь клиента от клика до денег в кассе.

  2. Контроль: Жесткие регламенты и технические задания (ТЗ) для всех подрядчиков.

  3. Эффективность: Снижение стоимости заявки за счет отключения неэффективных каналов.

В работе мы используем современные инструменты автоматизации (в т.ч. алгоритмы ИИ для обработки данных), чтобы ускорить рутинные процессы.

2. План работ (Дорожная карта проекта)

Этап 1: Аудит и Регламентация («Наводим порядок»)

Цель: Понять реальную ситуацию и внедрить стандарты работы.

  • Аудит текущих подрядчиков: Проверка качества их работы, расхода бюджета и реальной стоимости лида (CPL).

  • Разработка Регламентов: Создание единых стандартов отчетности. Подрядчики больше не присылают отчеты «как хотят» — они заполняют утвержденные нами формы, которые показывают реальную картину.

  • Система Технических Заданий (ТЗ): Разработка шаблонов для постановки задач на сайты, тексты и рекламу, чтобы исключить «испорченный телефон».

Этап 2: Маркетинговая Инфраструктура («Строим систему»)

Цель: Техническая реализация сбора и анализа данных.

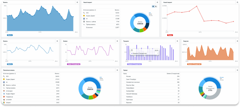
  • Сборка «Единого окна» аналитики: Внедрение системы сквозной аналитики (на базе Roistat или аналогов + CRM). Вы будете видеть в одном окне: Канал рекламы -> Расход -> Звонок -> Продажа -> Прибыль.

  • Техническая настройка: Настройка коллтрекинга (отслеживание звонков), форм на сайтах и интеграция их с CRM. Данные не должны теряться.

  • Доработка посадочных страниц: Технический контроль создания/доработки лендингов для повышения конверсии.

Этап 3: Операционное управление («Держим руку на пульсе»)

Цель: Регулярный менеджмент и рост показателей.

  • Функция «Служба заказчика»: Мы берем на себя общение с вашими технарями, директологами и дизайнерами. Мы ставим задачи, проверяем выполнение и принимаем работу.

  • Управление бюджетом: Еженедельный мониторинг эффективности каналов. Перераспределение денег туда, где есть прибыль.

  • Отчетность для собственника: Краткие и понятные сводки «План/Факт» без лишней «воды».

3. Стоимость и Пакеты сотрудничества

Пакет «АУДИТ И СТАНДАРТЫ»

Подходит для разового наведения порядка.

  • Полный аудит текущей ситуации.

  • Разработка пакета документов: Регламенты для подрядчиков, Шаблоны ТЗ, Формы отчетности.

  • План-схема необходимой IT-инфраструктуры.

  • Стоимость: 180 000 ₽ (Разовый платеж).

  • Срок: 3-4 недели.

Пакет «ИНФРАСТРУКТУРА ПОД КЛЮЧ» — Рекомендуемый

Полное построение системы аналитики и контроля.

  • Всё, что в пакете «Аудит».

  • Внедрение и настройка Сквозной Аналитики.

  • Интеграция всех сайтов и рекламных каналов с CRM.

  • Настройка дашбордов (панелей управления) для руководства.

  • Стоимость: 550 000 ₽ (Возможна оплата в 2 этапа: 50% старт / 50% сдача).

  • Срок: 1,5 – 2,5 месяца.

Пакет «ВНЕШНИЙ ДИРЕКТОР ПО МАРКЕТИНГУ» (Сопровождение)

Мы берем на себя ответственность за работу отдела маркетинга.

  • Внедрение системы (Пакет «Инфраструктура») — включено (при контракте от 6 мес).

  • Ежедневный контроль подрядчиков.

  • Поиск и замена исполнителей (при необходимости).

  • Ответственность за снижение стоимости лида и рост заказов.

  • Стоимость внедрения: 350 000 ₽ (Спеццена за запуск).

  • Ежемесячное управление: 150 000 ₽/мес. + Бонус (% от экономии бюджета или роста прибыли).

Технические работы после внедерения по мере необходимости  расчитываются отдельно. 

4. Почему это выгодно для Вас?

  1. Вы перестаете зависеть от слов подрядчиков. У вас появляется независимая система контроля (аналитика), которая показывает объективные цифры, а не красивые отчеты агентств.

  2. Экономия времени руководства. Вам не нужно вникать в нюансы настройки рекламы или проверять тексты. Вы получаете готовый результат и управленческие цифры.

  3. Оптимизация затрат. Систематизация обычно позволяет сократить рекламный бюджет на 15–25% только за счет отключения неэффективных площадок и фраз, которые раньше не отслеживались.

Итог: Вы покупаете не «консультации», а работающий механизм маркетинга, который приносит прибыль и прозрачен в управлении.

Следующий шаг

Ниже пример отчетов и регламентов, которые мы внедрим в вашей компании.

Предлагаю обсудить детали договора на встрече.

С уважением,
Основатель агентства ZIGMAN
Зиганшин Мансур Марсович
zigman.ru

Чтобы получить полную и более детальную маркетинговую стратегию закажите консультацию.